石灰石-石膏法煙氣脫硫工藝流程
石灰石-石膏法脫硫工藝的優點在于脫硫效率高、原料來源廣泛且價廉易得、脫硫性能可靠,在國內外被廣泛應用,在煙氣脫硫領域中約占90%的份額。石灰石-石膏法脫硫工藝的缺點主要是:容易結垢后堵塞和腐蝕設備、占地面積較大、初期投資費用較高、副產物石膏的附加值低、會產生大量的固廢和廢水等。
2、雙堿法煙氣脫硫技術
為了解決石灰石-石膏法脫硫工藝容易結垢而導致設備堵塞和腐蝕的缺點,美國通用汽車公司最開始研究開發了雙堿法煙氣脫硫工藝。目前最常用的是鈣鈉雙堿法,該方法采用氫氧化鈉和石灰石聯合脫除煙氣中的二氧化硫,其中氫氧化鈉為第一吸收液,石灰石溶液為脫硫廢液處理液,使吸收液能夠再生和循環利用。雙堿法是一種高效的煙氣脫硫技術,含有二氧化硫的煙氣和吸收液逆流充分接觸后,二氧化硫被脫除,煙氣得到凈化。
 雙堿法脫硫設備工藝圖
雙堿法脫硫設備工藝圖
雙堿法煙氣脫硫工藝的優點在于:不會出現結垢而導致堵塞或設備腐蝕的現象,脫硫速度快、效率高;其不足之處在于增加了投資費用,脫硫原料成本也變高了。
3、氨法煙氣脫硫技術
氨法脫硫工藝主要包括吸收、氧化和結晶三個過程。氨法煙氣脫硫技術以氨或亞硫酸銨作為吸收液,煙氣經過除塵、降溫后和吸收液逆流充分接觸反應,煙氣中的二氧化硫被吸收脫除,煙氣得到凈化,吸收液中反應生成的亞硫酸氨被空氣中的氧氣氧化成硫酸氨,富含硫酸氨的吸收液經過濃縮和蒸發結晶后得到硫酸氨副產物。氨法煙氣脫硫工藝主要包括二氧化硫的吸收、吸收液再生和吸收產物的氧化三個過程。
 氨法煙氣脫硫工藝流程
氨法煙氣脫硫工藝流程
氨法煙氣脫硫工藝的優點在于:反應速度快且脫硫效率高,最高可達到99%左右;吸收劑用量少,利用率高,可達到90%以上;對煙氣條件適應性強,適應范圍廣;硫酸氨可用于生產化肥,脫硫副產物附加值高,經濟效益好;無固體廢物和廢水產生;在工藝運行過程中不會產生結垢和堵塞的情況。氨法煙氣脫硫工藝的不足之處在于脫硫成本較高、長期運行會對工業設備產生嚴重的腐蝕。
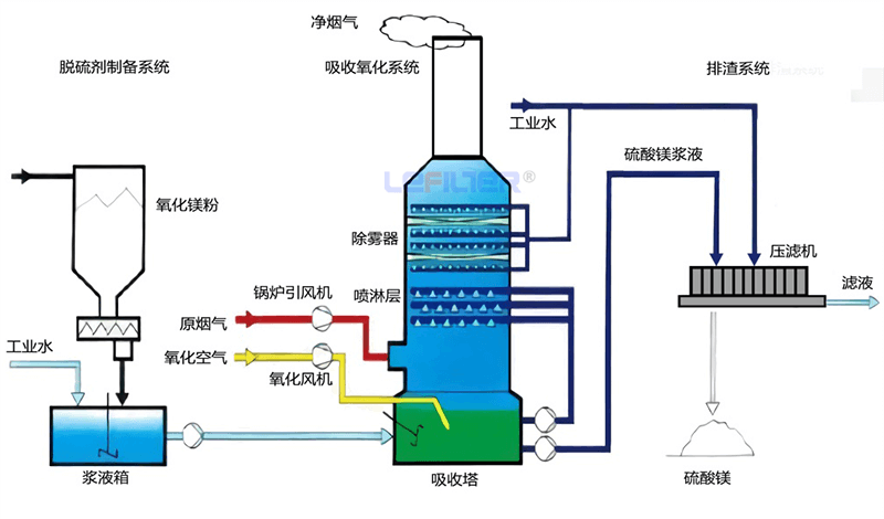
4、氧化鎂法脫硫技術
氧化鎂法脫硫工藝主要是以氧化鎂為原料,將氧化鎂粉末與水按照一定的比例混合后熟化生成氫氧化鎂漿液,以此作為脫硫的吸收劑。將配制好的氫氧化鎂漿液通過循環泵打入脫硫塔中與含有二氧化硫氣體的煙氣逆流充分接觸反應,煙氣中的二氧化硫被吸收液反應脫除,煙氣得到凈化外排,吸收液經過反應生成亞硫酸鎂和硫酸鎂。此時可以將亞硫酸鎂進行脫水和干燥后進行煅燒,亞硫酸鎂會分解成氧化鎂和二氧化硫,再將氧化鎂與水配制成氫氧化鎂漿液用作脫硫吸收劑,實現吸收劑的循環利用,同時生成的副產物高濃度二氧化硫可以用來制備硫酸和硫磺。
 氧化鎂法脫硫工藝流程
氧化鎂法脫硫工藝流程
氧化鎂法脫硫工藝的優點在于:脫硫效率高,一般情況下能達到95%~98%;投資和運行費用低;副產物能回收后循環利用。其不足之處在于:我國鎂資源有限,脫硫原材料氧化鎂來源受限,脫硫成本高;除此之外,脫硫廢液中含有高濃度的鎂離子,后續廢水處理困難。
| 石灰石-石膏法 | 雙堿法 | 氨法 | 氧化鎂法 | |
| 脫硫塔體積 | 適中 | 小 | 小 | 較小 | 
| 所需脫硫劑 | 石灰/石灰石 | 鈉堿及石灰 | 氨水 | 氧化鎂 | 
| 消耗脫硫劑 | 石灰/石灰石 | 鈉堿及石灰 | 氨水 | 氧化鎂 | 
| 脫硫產物 | 石膏 | 石膏 | 硫酸銨 | 硫酸鎂 | 
| 脫硫效率 | 高 | 高 | 高 | 高 | 
| 腐蝕問題 | 較輕 | 很輕 | 明顯 | 較輕 | 
| 系統能耗 | 中 | 低 | 中 | 中 | 
| 是否易結垢 | 偶然 | 否 | 下游煙道 | 否 | 
| 二次污染問題 | 無 | 無 | 明顯 | 少 | 
| 工藝的經濟性 | 好 | 很好 | 好 | 一般 |